Ядерный магнитный резонанс
ЯДЕРНЫЙ МАГНИТНЫЙ РЕЗОНАНС (ЯМР), явление резонансного поглощения радиочастотной электромагн. энергии в-вом с ненулевыми магн. моментами ядер, находящимся во внеш. постоянном мага. поле. Ненулевым ядерным магн. моментом обладают ядра 1Н, 2Н, 13С, 14N, 15N, 19F, 29Si, 31P и др. ЯМР обычно наблюдается в однородном постоянном магн. поле В0, на к-рое накладывается слабое радиочастотное поле В1 перпендикулярное полю В0. Для в-в, у к-рых ядерный спин I= 1/2 (1H, 13C, 15N, 19F, 29Si, 31P и др.), в поле В0 возможны две ориентации магн. дипольного момента ядра
"по полю" и "против поля". Возникающие два уровня энергии Е за счет взаимод. магн. момента ядра с полем В0 разделены интервалом
При условии, что
или
где h - постоянная Планка, v0 - частота радиочастотного поля В1,
- круговая частота,
- т. наз. гиромагн. отношение ядра, наблюдается резонансное поглощение энергии поля B1, названное ЯМР. Для нуклидов 1H, 13C, 31Р частоты ЯМР в поле В0= 11,7 Тл равны соотв. (в МГц): 500, 160,42 и 202,4; значения
(в МГц/Тл): 42,58, 10,68 и 17,24. Согласно квантовой модели в поле В0возникает 2I+1 уровней энергии, переходы между к-рыми разрешены при
где т - магн. квантовое число.
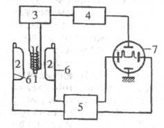
Техника эксперимента. Параметры спектров ЯМР. На явлении ЯМР основана спектроскопия ЯМР. Спектры ЯМР регистрируют с помощью радиоспектрометров (рис.). Образец исследуемого в-ва помещают как сердечник в катушку генерирующего контура (поле B1), расположенного в зазоре магнита, создающего поле В0так, что
При
наступает резонансное поглощение, что вызывает падение напряжения на контуре, в схему к-рого включена катушка с образцом. Падение напряжения детектируется, усиливается и подается на развертку осциллографа или записывающее устройство. В совр. радиоспектрометрах ЯМР обычно используют мага, поля напряженностью 1-12 Тл. Область спектра, в к-рой имеется детектируемый сигнал с одним или неск. максимумами, наз. линией поглощения ЯМР. Ширина наблюдаемой линии, измеренная на половине макс. интенсивности и выраженная в Гц, наз. шириной линии ЯМР. Разрешение спектра ЯМР - миним. ширина линии ЯМР, к-рую позволяет наблюдать данный спектрометр. Скорость прохождения - скорость (в Гц/с), с к-рой изменяется напряженность магн. поля или частота воздействующего на образец радиочастотного излучения при получении спектра ЯМР.
Схема спектрометра ЯМР: 1 - катушка с образцом; 2 - полюса магнита; 3 -генератор радиочастотного поля; 4 -усилитель и детектор; 5 - генератор модулирующего напряжения; 6 - катушки модуляции поля В0; 7 - осциллограф.
Поглощенную энергию система перераспределяет внутри себя (т. наз. спин-спиновая, или поперечная релаксация; характеристич. время Т2) и отдает в окружающую среду (спин-решеточная релаксация, время релаксации Т1). Времена Т1и Т2 несут информацию о межъядерных расстояниях и временах корреляции разл. мол. движений. Измерения зависимости Т1и Т2от т-ры и частоты v0 дают информацию о характере теплового движения, хим. равновесиях, фазовых переходах и др. В твердых телах с жесткой решеткой Т2 = 10 мкс, а Т1 > 103 с, т. к. регулярный механизм спин-решеточной релаксации отсутствует и релаксация обусловлена парамагн. примесями. Из-за малости Т2 естественная ширина линии ЯМР весьма велика (десятки кГц), их регистрация -область ЯМР широких линий. В жидкостях малой вязкости Т1
T2и измеряется секундами. Соотв. линии ЯМР имеют ширину порядка 10-1 Гц (ЯМР высокого разрешения). Для неискаженного воспроизведения формы линии надо проходить через линию шириной 0,1 Гц в течение 100 с. Это накладывает существенные ограничения на чувствительность спектрометров ЯМР.
Основной параметр спектра ЯМР - хим. сдвиг- взятое с соответствующим знаком отношение разности частот наблюдаемого сигнала ЯМР и нек-рого условно выбранного эталонного сигнала к.-л. стандарта к частоте эталонного сигнала (выражается в миллионных долях, м. д.). Хим. сдвиги ЯМР измеряют в безразмерных величинах
отсчитанных от пика эталонного сигнала. Если стандарт дает сигнал на частоте v0, то
В зависимости от природы исследуемых ядер различают протонный ЯМР, или ПМР, и ЯМР13С (таблицы величин хим. сдвигов приведены на форзацах тома),. ЯМР19F (см. Фторорганические соединения), ЯМР31Р (см. Фосфорорганические соединения)и т. д. Величины
обладают существенной характеристичностью и позволяют определять по спектрам ЯМР наличие определенных мол. фрагментов. Соответствующие данные о хим. сдвигах разл. ядер публикуются в справочных и учебных пособиях, а также заносятся в базы данных, к-рыми снабжаются совр. спектрометры ЯМР. В рядах близких по строению соединений хим. сдвиг прямо пропорционален электронной плотности на соответствующих ядрах.
Общепринятый стандарт для ПМР и ЯМР13С - тетраметилсилан (ТМС). Стандарт м. б. растворен в исследуемом р-ре (внутр. эталон) или помещен, напр., в запаянный капилляр, находящийся внутри ампулы с образцом (внеш. эталон). В качестве р-рителей могут использоваться лишь такие, чье собственное поглощение не перекрывается с областью, представляющей интерес для исследования. Для ПМР лучшие р-рители - те, что не содержат протонов (СС14, CDC13, CS2, D2O и др.).
В многоатомных молекулах ядра одинаковых атомов, занимающих химически неэквивалентные положения, имеют различающиеся хим. сдвиги, обусловленные различием магн. экранирования ядер валентными электронами (такие ядра наз. анизохронными). Для i-го ядра
где
- постоянная диамагн. экранирования, измеряемая в м. д. Для протонов типичный интервал изменений
- до 20 м. д., для более тяжелых ядер эти интервалы на 2-3 порядка больше.
Важный параметр спектров ЯМР - константа спин-спинового взаимод. (константа ССВ) - мера непрямого ССВ между разл. магн. ядрами одной молекулы (см. Спин-спиновое взаимодействие); выражается в Гц.
Взаимод. ядерных спинов со спинами электронов, содержащимися в молекуле между ядрами i и j, приводят к взаимной ориентации этих ядер в поле В0 (ССВ). При достаточном разрешении
ССВ приводит к дополнит. мультиплетности линий, отвечающих определенным значениям хим. сдвигов:
где Jij - константы ССВ; Fij - величины, значения к-рых определяются спинами ядер i и j, симметрией соответствующего мол. фрагмента, диэдральными углами между хим. связями и числом этих связей между ядрами, участвующими в ССВ.
Если хим. сдвиги достаточно велики, т. е. min
max (Jij), то ССВ проявляются в виде простых мультиплетов с биномиальным распределением интенсивностей (спектры первого порядка). Так в этильной группе сигнал метильных протонов проявляется в виде триплета с соотношением интенсивностей 1:2:1, а сигнал метиленовых протонов - в виде квадруплета с соотношением интенсивностей 1:3:3:1. В спектрах ЯМР13С метиновые группы - дублеты (1:1), а метиленовые и метильные - соотв. триплеты и квадруплеты, но с большими, чем в протонных спектpax, значениями констант ССВ. Хим. сдвиги в спектрах первого порядка равны интервалам между центрами мультиплетов, а Jij - расстояниям между соседними пиками мультиплета. Если условие первого порядка не выполняется, то спектры становятся сложными: в них ни один интервал, вообще говоря, не равен ни
ни Jij. Точные значения параметров спектров получают из квантовомех. расчетов. Соответствующие программы входят в мат. обеспечение совр. спектрометров ЯМР. Информативность хим. сдвигов и констант ССВ превратила спектроскопию ЯМР высокого разрешения в один из важнейших методов качеств. и количеств. анализа сложных смесей, систем, препаратов и композиций, а также исследования строения и реакц. способности молекул. При изучении конформаций, вырожденных и др. динамич. систем, геом. структуры белковых молекул в р-ре, при неразрушающем локальном хим. анализе живых организмов и т. п. возможности методов ЯМР уникальны.
Ядерная намагниченность в-ва. В соответствии с распределением Больцмана в двухуровневой спин-системе из N спинов отношение числа спинов N+ на нижнем уровне к числу спинов N- на верхнем уровне равно
где k - постоянная Больцмана; Т - т-ра. При В0 = 1 Тл и Т=300 К для протонов отношение N+/N-.= 1,00005. Это отношение и определяет величину ядерной намагниченности в-ва, помещенного в поле B0. Магн. момент m каждого ядра совершает прецессионное движение относительно оси z, вдоль к-рой направлено поле B0; частота этого движения равна частоте ЯМР. Сумма проекций прецессирующих ядерных моментов на ось z образует макроскопич. намагниченность в-ва
Mz= 1018
В плоскости ху, перпендикулярной оси z, проекции векторов из-за случайности фаз прецессии равны нулю: Мxy = 0. Поглощение энергии при ЯМР означает, что в единицу времени с нижнего уровня на верхний переходит больше спинов, чем в обратном направлении, т. е. разность населенностей N+— N- убывает (нагрев спин-системы, насыщение ЯМР). При насыщении в стационарном режиме намагниченность системы может сильно возрасти. Это - т. наз. эффект Оверхаузера, для ядер обозначаемый NOE (Nuclear Overhauser effect), к-рый широко применяется для повышения чувствительности, а также для оценки межъядерных расстояний при изучении мол. геометрии методами спектроскопии ЯМР.
Векторная модель ЯМР. При регистрации ЯМР на образец накладывают радиочастотное поле
, действующее в плоскости ху. В этой плоскости поле В1можно рассматривать как два вектора с амплитудами В1т/2, вращающихся с частотой
в противоположных направлениях. Вводят вращающуюся систему координат x'y'z, ось х' к-рой совпадает с вектором В1т/2, вращающимся в том же направлении, что и векторы
Его воздействие вызывает изменение угла при вершине конуса прецессии ядерных магн. моментов; ядерная намагниченность Мz начинает зависеть от времени, а в плоскости х'у' появляется отличная от нуля проекция ядерной намагниченности. В неподвижной системе координат эта проекция вращается с частотой
т. е. в катушке индуктивности наводится радиочастотное напряжение, к-рое после детектирования и дает сигнал ЯМР - ф-цию ядерной намагниченности от частоты
различают медленное изменение (свип-режим) и импульсный ЯМР. Реальное сложное движение вектора ядерной намагниченности создает в плоскости х'у' два независимых сигнала: Мх, (синфазный с радиочастотным напряжением В1)и Му' (сдвинутый относительно B1 по фазе на 90 °С). Одновременная регистрация Мх'и My' (квадратурное детектирование) вдвое повышает чувствительность спектрометра ЯМР. При достаточно большой амплитуде В1тпроекции Мz = Мх'=Му'=0(насыщение ЯМР). Поэтому при непрерывном действии поля В1его амплитуда должна быть весьма малой, чтобы сохранить неизменными исходные условия наблюдения.
В импульсном ЯМР величина В1,наоборот, выбирается настолько большой, чтобы за время tи
Т2отклонить во вращающейся системе координат вектор Mzот оси z на угол
. При
= 90° импульс называют 90°-ным (
/2-импульс); под его воздействием вектор ядерной намагниченности оказывается в плоскости х'у', т. е.
После окончания импульса вектор My' начинает убывать по амплитуде со временем Т2 благодаря расхождению по фазе составляющих его элементарных векторов
(спин-спиновая релаксация). Восстановление равновесной ядерной намагниченности Мz происходит со временем спин-решеточной релаксации T1. При
= 180° (
импульс) вектор Mz укладывается вдоль отрицат. направления оси z, релаксируя после окончания импульса к своему равновесному положению. Комбинации
и
импульсов широко используются в совр. многоимпульсных вариантах спектроскопии ЯМР.
Важной особенностью вращающейся системы координат является различие резонансных частот в ней и в неподвижной системе координат: если B1
Влок(статич. локальное поле), то вектор М прецессирует во вращающейся системе координат относительно поля
При точной настройке в резонанс частота ЯМР во вращающейся системе координат
Это позволяет существенно расширить возможности ЯМР при исследовании медленных процессов в в-ве.
Спин-эхо. Если на спин-систeму наложить
- и
-импульсы, разделенные интервалом времени
то через
с после этого вектор Му', частично распавшийся из-за T2-процессов (спин-спиновая релаксация) на веер векторов
вновь соберется вдоль оси у', образовав сигнал эха. Спин-эхо устраняет эффекты неоднородности условий резонанса, вызванные дефектами аппаратуры или образца, хим. сдвигами и т. п. Подробнее см. Спинового эха метод.
Фурье-спектроскопия. Одиночная линия ЯМР, сдвинутая на частоту
относительно
после 90°-ного импульса даст во вращающейся системе координат сигнал
где Фi - т. наз. фаза линии. Если линий не одна, а несколько и 90°-ный импульс достаточно короткий, т. е.
где
- интервал частот, на к-ром расположены эти линии (ширина спектра ЯМР), то в плоскости х'у' возникнет "веер" сигналов
Эти векторы, вращаясь с разными частотами, создают биения (интерферограмму). Фурье-образ интерферограммы есть искомый спектр ЯМР (с точностью до коррекции фаз линий Фi, чтобы все линии имели стандартную форму сигнала поглощения). Условия медленного прохождения выполняются при регистрации интерферограммы, т. е. для всех линий спектра одновременно. Поэтому фурье-спектроскопия тем выгоднее, чем более узкие линии надо регистрировать и чем шире интервал частот, на к-ром эти линии расположены. ЯМР-фурье-спектроскопия позволяет наблюдать спектры всех магн. ядер.
Двойной и тройной резонанс. Для упрощения сложных спектров ЯМР на образец накладывают второе радиочастотное поле В2, частота v2 к-рого совпадает с положением сигнала, мешающего расшифровке спектра. Амплитуда В2выбирается достаточной для насыщения переходов соответствующего ядра, т. е. z - проекция его спина обращается в нуль, устраняя ССВ этого ядра с др. ядрами молекулы. Если наложить на поле В2шумовую модуляцию, то достигается выключение ССВ всех ядер в выбранном спектральном интервале. Такое подавление широко применяют при наблюдении ЯМР13С и др. ядер. Методом тройного резонанса ЯМР13С-{1Н}-57Fе измерялись хим. сдвиги в орг. соед. железа. Применяют многочисленные разновидности множественных резонансов.
Двумерная и многомерная фурье-спектроскопия. Двумерная фурье-спектроскопия - естественное обобщение методов двойного резонанса. В одномерной спектроскопии спектр
получают как фурье-образ отклика G(t) спин-системы на зондирующий импульс. В двумерной спектроскопии эксперимент начинается с приготовления спин-системы в нек-ром заданном состоянии посредством импульса или серии импульсов. Время эволюции системы после ее приготовления разбивается на равные интервалы
После каждого i-го интервала t2i = ni xt2 (ni= 1, 2, 3, ..., N2)производится обычная регистрация получившегося i-гo отклика Gi(t1). После N2 фурье-преобразований получают N2спектров, отображающих в частотной области
(от спектра к спектру) эволюцию спин-системы на интервале t2. Эволюция каждого соответственного пика в этих спектрах создает интерферограмму Gj(t2). После необходимого числа фурье-преобразований получают двумерный спектр
отображающий выбранные парные взаимод. в изучаемой системе. Чаще всего такой спектр изображают в виде карты, пики на к-рой окружены замкнутыми изолиниями. Двумерную спектроскопию ЯМР применяют для анализа протон-протонных, протон-углеродных, углерод-углеродных и т. п. спин-спиновых взаимод. в самых сложных молекулах, для исследования многопозиционного хим. обмена, структурного анализа белков в р-рах. Разбив при помощи удачно подобранной импульсной последовательности период эволюции на две части, вводят в эксперимент время t3 и переходят к 3-мерной спектроскопии; ведутся успешные работы по 4- и 5-мерной фурье-спектроскопии ЯМР.
Многоквантовая фильтрация. Использование импульсных последовательностей позволяет, помимо разрешенных переходов с
наблюдать также первоначально запрещенные переходы
m = 3 и т. д. (т. наз. n-квантовая фильтрация). При включении в схему эксперимента двухквантового фильтра из сложного спектра высокого разрешения будут удалены все линии первого порядка. Это существенно облегчает интерпретацию спектров олиго- и полипептидов и др. сложных молекул.
Хим. обмен и спектры ЯМР (динамич. ЯМР). Параметрами двухпозиционного обмена А
В служат времена пребывания
и
а также вероятности пребывания
и
При низкой т-ре спектр ЯМР состоит из двух узких линий, отстоящих на
Гц; затем при уменьшении
и
линии начинают уширяться, оставаясь на своих местах. Когда частота обмена
начинает превышать исходное расстояние между линиями, линии начинают сближаться, а при 10-кратном превышении образуется одна широкая линия в центре интервала (vA, vB), если
При дальнейшем росте т-ры эта объединенная линия становится узкой. Сопоставление эксперим. спектра с расчетным позволяет для каждой т-ры указать точную частоту хим. обмена, по этим данным вычисляют термодинамич. характеристики процесса. При многопозиционном обмене в сложном спектре ЯМР теоретич. спектр получают из квантовомех. расчета. Динамич. ЯМР - один из осн. методов изучения стереохим. нежесткости, конформационных равновесий и т. п.
Механизмы релаксации. Релаксационная спектроскопия. Ядерная магн. релаксация обусловлена процессами обмена энергией между ядерными спинами. Переориентация спинов в поле В0происходит под действием флуктуирующих локальных магн. или электростатич. полей. В зависимости от механизма обмена энергией различают диполь-дипольную, квадрупольную, спин-вращательную и др. типы релаксации.
Поскольку разл. типы внутр. движений имеют разл. времена корреляции, они м. б. выявлены с помощью измерения зависимостей времен спин-решеточной и спин-спиновой релаксации Т1и Т2 от частоты магн. полей и т-ры. Измерения Т2и обнаружение максимумов скорости спин-решеточной релаксации позволяют отнести наблюдаемые изменения к конкретным типам движений специфич. мол. фрагментов, однозначно указывают на последовательность "размораживания" разл. типов подвижности. Смещения максимумов Т1-1при изменении В0 дают возможность измерить частоты соответствующих движений и на основании известных теоретич. моделей измерить термодинамич. параметры разл. процессов в изучаемом образце. В простых случаях, если доминирует диполь-дипольный механизм релаксации, то из данных релаксационной спектроскопии ЯМР извлекают сведения о межъядерных расстояниях в молекулах жидкостей.
Вращение под магическим углом. Выражение для потенциала диполь-дипольного взаимод. содержит множители
где
- угол между В0 и межъядерным вектором rij. При
=arccos 3-1/2 = 54°44' ("магический" угол) эти множители обращаются в нуль, т. е. исчезают соответствующие вклады в ширину линии. Если закрутить твердый образец с очень большой скоростью вокруг оси, наклоненной под магич. углом к В0, то в твердом теле можно получить спектры высокого разрешения с почти столь же узкими линиями, как в жидкости.
Широкие линии в твердых телах. В кристаллах с жесткой решеткой форма линии ЯМР обусловлена статич. распределением локальных магн. полей. Все ядра решетки, за исключением кластера, в трансляционно-инвариантном объеме V0 вокруг рассматриваемого ядра, дают гауссово распределение g(v) = exp(-v2/2a2), где v - расстояние от центра линии; ширина гауссианы а обратно пропорциональна среднему геом. объемов V0 и V1,причем V1 характеризует среднюю по всему кристаллу концентрацию магн. ядер. Внутри V0 концентрация магн. ядер больше средней, и ближние ядра благодаря диполь-дипольному взаимод. и хим. сдвигам создают спектр, ограниченный на интервале (-b, b), где b примерно вдвое больше а. В первом приближении спектр кластера можно считать прямоугольником, тогда фурье-образ линии, т. е. отклик спин-системы на 90°-ный импульс будет
Параметры а и b позволяют определять координаты легких ядер, а их температурная зависимость - изучать динамику кристаллич. решетки, диффузию и др.
Квадрупольные эффекты. В твердых телах для ядер со спином I>1/2 возникают дополнит. уровни энергии. Если e2Qq < 1 МГц, где eQ - электрич. квадрупольный момент ядра, eq - градиент напряженности электрич. поля (ГЭП) на ядре, то для монокристалла наблюдается 2I-1 линий, расстояния между к-рыми закономерно меняются при изменении ориентации кристалла в поле В0. Из этих зависимостей находят положения главных осей тензора ГЭП, значения параметра его асимметрии
и e2Qq. Выявляется хим. и кристаллографич. неэквивалентность. Это полезно при исследовании фазовых переходов и динамики решетки в сегнетоэлектриках, цеолитах и др. практически важных в-вах. Примеси, вакансии, дислокации, любые напряжения решетки создают на квадрупольных ядрах разброс ГЭП, размывая линии ЯМР. Если
МГц, то в хороших кристаллах соответствующие переходы можно наблюдать без поля В0. Это ядерный квадрупольный резонанс.
Применение спектроскопии ЯМР. Спектроскопия ЯМР относится к неразрушающим методам анализа. Совр. импульсная ЯМР фурье-спектроскопия позволяет вести анализ по 80 магн. ядрам. ЯМР спектроскопия - один из осн. физ.-хим. методов анализа, ее данные используют для однозначной идентификации как промежут. продуктов хим. р-ций, так и целевых в-в. Помимо структурных отнесений и количеств. анализа, спектроскопия ЯМР приносит информацию о конформационных равновесиях, диффузии атомов и молекул в твердых телах, внутр. движениях, водородных связях и ассоциации в жидкостях, кето-енольной таутомерии, металлo- и прототропии, упорядоченности и распределении звеньев в полимерных цепях, адсорбции в-в, электронной структуре ионных кристаллов, жидких кристаллов и др. Спектроскопия ЯМР - источник информации о структуре биополимеров, в т. ч. белковых молекул в р-рах, сопоставимой по достоверности с данными рентгеноструктурного анализа. В 80-е гг. началось бурное внедрение методов спектроскопии и томографии ЯМР в медицину для диагностики сложных заболеваний и при диспансеризации населения.
Число и положение линий в спектрах ЯМР однозначно характеризуют все фракции сырой нефти, синтетич. каучуков, пластмасс, сланцев, углей, лекарств, препаратов, продукции хим. и фармацевтич. пром-сти и др.
Интенсивность и ширина линии ЯМР воды или масла позволяют с высокой точностью измерять влажность и масличность семян, сохранность зерна. При отстройке от сигналов воды можно регистрировать содержание клейковины в каждом зерне, что так же, как и анализ масличности, позволяет вести ускоренную селекцию с.-х. культур.
Применение все более сильных магн. полей (до 14 Тл в серийных приборах и до 19 Тл в эксперим. установках) обеспечивает возможность полного определения структуры белковых молекул в р-рах, экспресс-анализа биол. жидкостей (концентрации эндогенных метаболитов в крови, моче, лимфе, спинномозговой жидкости), контроля качества новых полимерных материалов. При этом применяют многочисленные варианты многоквантовых и многомерных фурье-спектроскопич. методик.
Явление ЯМР открыли Ф. Блох и Э. Пёрселл (1946), за что были удостоены Нобелевской премии (1952).
Лит.: Абрагам А., Ядерный магнетизм, пер. с англ., М., 1963; Эмсли Дж., Финей Дж., Сатклиф Л., Спектроскопия ЯМР высокого разрешения, пер. с англ., т. 1-2, М., 1968-69; Фаррар Т., Беккер Э., Импульсная и фурье-спектроскопия ЯМР, пер. с англ., М., 1973; Бови Ф. А., ЯМР высокого разрешения макромолекул, пер. с англ., М., 1977; Лундин А.Г., Федин Э.И., ЯМР-спектроскопия, М., 1986; Эрнст Р., Боденхаузен Дж., Бакаун А., ЯМР в одном и двух измерениях, пер. с англ., М., 1990; Зеер Э. П., Зобов В. Е., Фалалеев О. В., Новые ("кросс-сингулярные") эффекты в ЯМР поликристаллов, Новосиб., 1991; Дероум Э., Современные методы ЯМР для химических исследований, пер. с англ., М., 1992; Rand all J., Polymer sequence determination: Carbon-13 NMR Method, N. Y., 1977.
Э. И. Федин.